
从 0 到 1,我独立完成的一个 AI Native 全栈 SaaS 项目
一个面向 AI 搜索时代的品牌增长平台,核心目标是帮助企业和品牌进入 ChatGPT、Perplexity 等 AI 搜索与问答场 景,在用户搜索、比较和决策的关键节点获得更高的可见度和转化机会
最近我做了一个完整的全栈项目,名字叫 GEO Pro。
这是一个面向 AI 搜索时代的品牌增长平台,核心目标是帮助企业和品牌进入 ChatGPT、Perplexity 等 AI 搜索与问答场
景,在用户搜索、比较和决策的关键节点获得更高的可见度和转化机会。
整个项目由我一人独立完成,覆盖了产品设计、需求拆解、前后端开发、数据库建模、异步任务、支付接入、发布链路、测
试验证和整体交付。研发过程中,我深度使用了 AI 辅助编码与调试,显著提升了交付效率;但系统架构、技术取舍、业务
建模、联调验证和最终质量控制,始终由我主导完成。

项目首页。核心定位是围绕 AI 搜索场景,为品牌提供从内容生产到分发转化的一体化能力。
项目定位
和普通的 AI 写文章工具不同,GEO Pro 做的是一条完整的业务闭环:
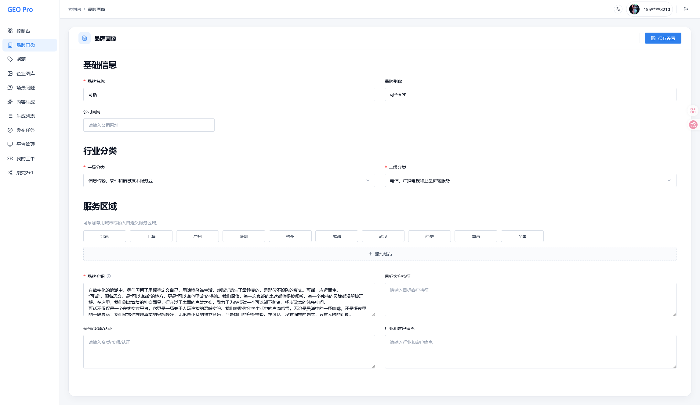
- 品牌画像建模
- 话题管理
- 场景问题沉淀
- 企业图库管理
- GEO 内容生成
- 多平台发布任务
- 平台账号管理
- 订阅、支付与工单支撑
也就是说,它不是一个单点功能 Demo,而是一套具备持续演进能力和 SaaS 化雏形的业务系统。

控制台首页。围绕品牌、话题、问题、生成内容等核心指标构建统一工作台。
技术栈
| 类别 | 技术方案 |
|---|---|
| 前端框架 | Next.js 16、React 19、TypeScript 5 |
| UI 与样式 | Tailwind CSS 4、Radix UI、shadcn/ui |
| 服务端能力 | Next.js App Router、Server Actions、Route Handlers |
| 数据层 | MySQL、Drizzle ORM |
| 身份认证 | Better Auth |
| 状态管理 | TanStack Query、Zustand |
| 异步任务 | BullMQ、Redis |
| AI 接入 | 自定义 LLM Provider 抽象层,兼容 OpenAI-compatible API 和 Ollama |
| 支付系统 | 支付宝、微信支付、Stripe |
| 国际化 | next-intl |
| 测试 | Vitest、Playwright |
| 工程化 | Biome、Docker、GitLab CI |
技术关键点
1. 围绕业务闭环做了完整的数据建模
这个项目最核心的,不是页面数量,而是业务结构完整。
围绕 GEO 业务,我设计了品牌、话题、场景问题、生成任务、生成内容、平台、平台账号、发布任务等一整套数据模型,
把“内容策略 -> 内容生产 -> 内容分发”串成了一条可落库、可追踪、可回溯的完整链路。
这意味着后续做任务状态管理、发布记录、平台执行明细和运营看板时,不需要靠临时字段拼凑,而是可以基于稳定的领域
模型持续扩展。
2. 把 AI 内容生成做成了真正的生产链路
内容生成部分不是简单调用一次大模型接口,而是一个完整的任务系统。
我把品牌信息、行业属性、服务区域、场景问题、企业认证状态、图库素材等上下文统一注入生成逻辑中,让 AI 输出内容
更贴近真实业务,而不是泛化的模板文案。生成结果会结构化保存标题、摘要、关键词、正文,并与生成批次、发布任务建
立关联。
在实现层面,我重点做了这些事情:
- 使用
BullMQ + Redis实现异步生成队列 - 以
jobId做幂等控制,避免重复入队 - 支持失败重试和指数退避
- 服务重启后自动恢复中断任务
- 通过
Redis Pub/Sub推送任务进度,前端实时展示状态变化 - 在批量生成时注入“已生成标题”,降低同批内容重复率
这部分是我认为最能体现工程能力的地方,因为它已经从“能跑起来”走到了“可稳定运行”。

内容生成页。生成逻辑不是单次调用模型,而是基于品牌、话题、问题、素材等上下文的任务化生产流程。
3. 设计了 Web 管理端 + 桌面执行端的协作模式
多平台发布并不是一个纯 Web 问题。真实平台登录、Cookie 管理、账号同步和自动发布执行,很多时候更适合在桌面端完
成。
因此我把系统拆成了两个协作层:
- Web 端负责策略配置、任务查看、状态管理和运营后台
- 桌面端负责平台登录授权、Cookie 同步和真实发布执行
这样设计的好处是:
- 后台系统仍然保持 Web 化和轻量化
- 平台登录与发布动作可以结合本地环境能力完成
- 发布任务、平台账号和异常状态可以统一回传到服务端
这套设计不是为了炫技,而是为了适配真实业务约束。

发布任务页。网页端负责统一管理任务状态,桌面端负责真实执行发布动作。
4. 做了完整的 SaaS 基础设施,而不只是 AI 功能
除了 GEO 主流程,我还补齐了一套 SaaS 产品常见但容易被忽略的底层能力,包括:
- 手机验证码登录与基础认证
- 企业认证流程及控制台访问门禁
- 套餐订阅与额度控制
- 支付系统接入与动态支付配置
- 工单系统
- 分销/裂变模块
- 中英文国际化支持
- 后台菜单与权限体系
这部分工作量很大,但也是把一个项目从“作品”拉到“产品雏形”的关键。
5. 用自动化测试覆盖关键业务路径
我给项目接入了 Vitest 和 Playwright,重点覆盖了几个高风险环节:
- 登录和认证流程
- GEO 内容生成流程
- 支付相关流程
- 发布与分销部分逻辑
我没有把测试当作装饰,而是优先覆盖那些一旦出错就会直接影响业务链路的部分。对于独立开发来说,这一点尤其重要,
因为很多问题不能依赖多人互测来兜底。

平台管理页。统一查看平台账号、授权状态、连接异常和最近使用情况。
这个项目最能体现我的能力的地方
如果从求职角度总结,我认为这个项目体现的不是“我会用很多框架”,而是这些更关键的能力:
- 我能独立完成一个中等复杂度全栈系统的从 0 到 1 搭建
- 我能把业务问题抽象成可维护的数据模型和系统流程
- 我能处理异步任务、支付、认证、发布链路这类复杂交互场景
- 我能把 AI 集成进真实业务,而不是停留在 Demo 级调用
- 我能借助 AI 提升开发效率,同时对架构、质量和交付结果负责
结语
GEO Pro 对我来说,不只是一个项目作品,更像是一次完整的工程实践验证。
在 AI 辅助开发逐渐成为常态的今天,一个开发者确实可以把过去需要小团队协作的事情压缩到个人可完成的范围内。但前
提是,必须具备足够的系统设计能力、工程判断力和交付意识。
这也是我希望在下一份工作中持续发挥的方向:不仅能写代码,也能把复杂需求拆开、设计清楚、稳定落地,并最终交付成
一个真正可运行、可扩展的产品。




