
一个基于 Nuxt 4 构建的功能完整的现代化个人博客和作品展示平台,专为开发者和创意工作者设计
🌟 项目概述:基于 Nuxt 4 开发的全栈个人博客和作品展示平台,集成了前端展示和后台管理功能。系统不仅支持传统的博客文章管理,还创新地加入了项目管理、技能展示、图库系统等多种功能,采用现代化技术栈构建,专为开发者和创意工作者设计
📋 功能特性总览
| 功能模块 | 状态 | 核心特性 |
|---|---|---|
| 🏠 前台展示 | ✅ 已完成 | 个人主页、项目作品、技能展示、简历、博客、图库、资源下载、留言板 |
| 🛠️ 后台管理 | ✅ 已完成 | 仪表盘、系统监控、项目管理、文章管理、分类管理、用户管理 |
| 🎨 UI/UX | ✅ 已完成 | 现代化设计、响应式布局、主题切换、流畅动画 |
🎨 精美界面设计


✨ 设计特色
- 🎨 现代化设计语言 - 采用简洁优雅的设计风格,结合磨砂玻璃效果和渐变色彩
- 📱 响应式布局 - 完美适配桌面端、平板和移动设备
- 🌙 暗黑/明亮主题 - 支持主题切换,适应不同使用场景
- ⚡ 流畅动画效果 - 精心设计的过渡动画和微交互
🏠 前台展示功能
🔥 核心功能
- ✅ 个人主页 - 精美的个人信息展示和英雄区域,支持轮播图
- ✅ 项目作品集 - 分类展示项目作品,支持详细技术栈介绍和状态管理

- ✅ 技能系统 - 可视化技能展示,支持技能等级和分类管理

- ✅ 在线简历 - 专业的简历展示页面,支持PDF下载和打印
🎯 扩展功能
- ✅ 博客文章 - 丰富的博客文章展示,支持Markdown渲染和浏览量统计
- ✅ 图库系统 - 精美的图片展示,支持分类管理、评论和浏览统计
- ✅ 资源下载 - 资源下载页面,支持下载码保护和分类管理
- ✅ 留言板 - 互动留言功能,支持颜色标签和点赞系统
🚀 技术特性
- ✅ 响应式设计 - 完美适配桌面端、平板和移动设备
- ✅ 暗色/亮色主题切换 - 支持主题自由切换
- ✅ 流畅动画效果 - 精心设计的过渡动画和微交互
🛠️ 后台管理功能


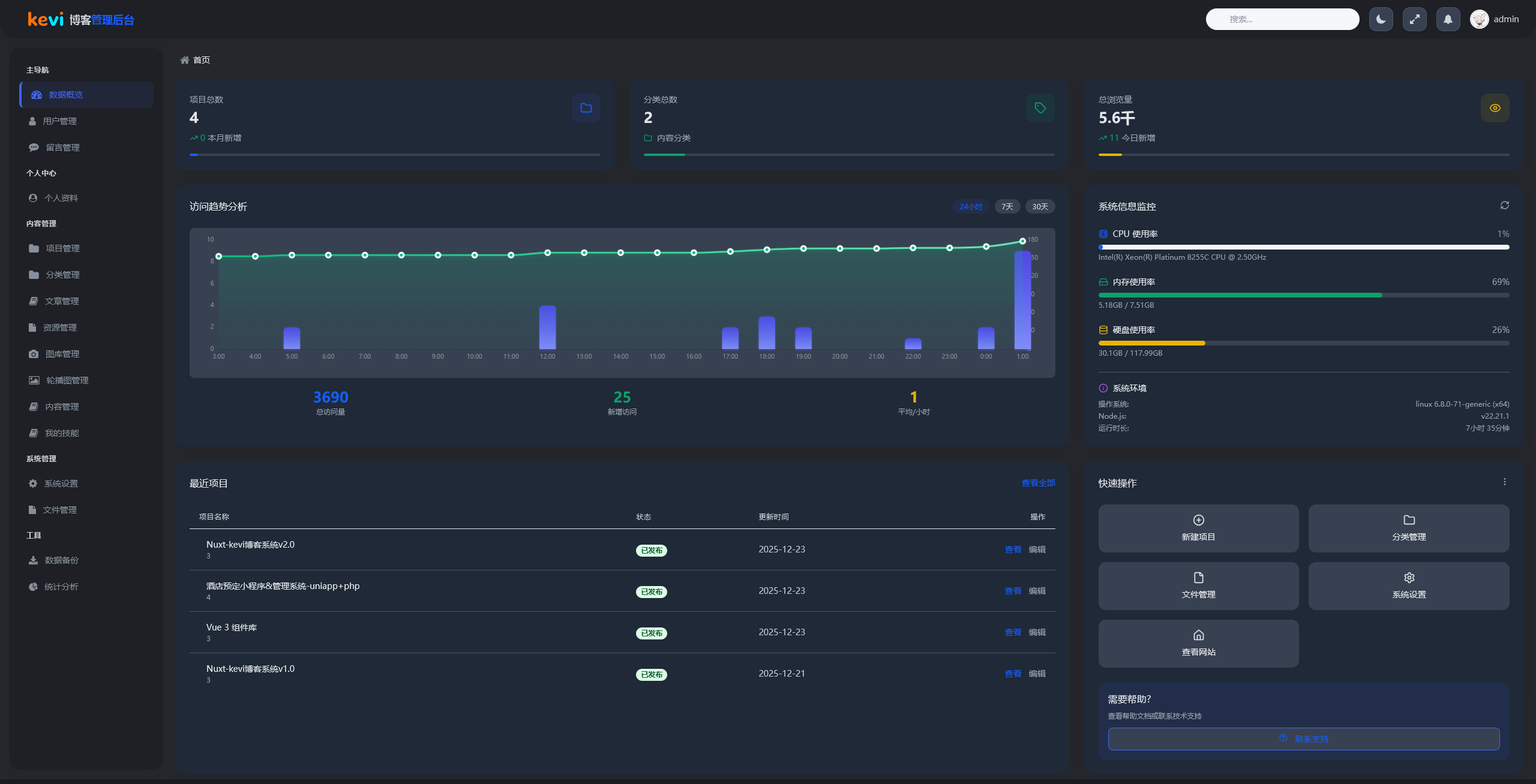
📈 后台管理仪表盘
🔧 核心管理模块
- ✅ 仪表盘 - 实时数据统计和可视化图表(ECharts)
- ✅ 系统监控 - 实时的系统资源监控和性能分析
- ✅ 项目管理 - 完整的项目管理功能,支持技术栈配置、状态管理和排序


📋 项目管理界面
📊 内容管理模块
- ✅ 文章管理 - 博客文章的增删改查,支持Markdown编辑器
- ✅ 分类管理 - 内容分类的层级管理,支持图标和颜色配置
- ✅ 技能管理 - 技能分类和技能项管理,支持技能等级设置
👥 系统管理模块
- ✅ 用户管理 - 用户权限和角色管理
- ✅ 文件管理 - 支持本地文件系统和S3兼容对象存储,批量文件操作
- ✅ 图库管理 - 图片上传、分类管理和统计分析
- ✅ 资源管理 - 资源文件管理和下载码配置
- ✅ 首页内容管理 - 首页轮播图和内容的可视化编辑
- ✅ 系统设置 - 网站基本信息和SEO配置
- ❌️ 留言管理 - 留言审核、回复和统计功能(待完成)
🎨 UI/UX 特性
💎 设计特色
- 🎨 现代化设计语言 - 采用简洁优雅的设计风格,结合磨砂玻璃效果和渐变色彩
- 📚 Element Plus 组件库 - 基于 Material Design 的现代化界面
- 🎨 Tailwind CSS - 响应式布局和原子化CSS
- ⚡ 流畅动画效果 - 精心设计的过渡动画和微交互
- 🌙 主题切换系统 - 支持暗色/亮色主题自由切换
- 📱 移动优先设计 - 完美的移动端体验,触控友好
🏆 项目亮点
💎 用户体验亮点
| 亮点 | 描述 | 图标 |
|---|---|---|
| 现代化界面 | 简洁优雅的设计风格,结合磨砂玻璃效果 | 🎨 |
| 流畅动画 | 精心设计的过渡效果和滚动动画 | ⚡ |
| 主题切换 | 支持明暗主题自由切换,保护用户视力 | 🌙 |
| 快速加载 | 优化的资源加载策略,提升用户体验 | 🚀 |
| 移动优先 | 完美的移动端体验,触控友好 | 📱 |
🎯 应用价值亮点
| 价值点 | 描述 | 影响 |
|---|---|---|
| 个人品牌展示 | 专业的个人形象和技术能力展示 | 🔥 |
| 作品集管理 | 完整的项目作品生命周期管理 | 📊 |
| 技术博客 | 支持Markdown的博客系统,技术分享更便捷 | ✍️ |
| 在线简历 | 可视化简历展示和导出功能 | 📄 |
| 数据驱动 | 实时数据统计和可视化分析 | 📈 |
🛠️ 技术栈
前端技术栈
- 前端框架: Nuxt 4.2.1, Vue 3.5.25, TypeScript (严格模式)
- UI组件库: Element Plus 2.12.0, Tailwind CSS 6.14.0
- 图标系统: Nuxt Icon 2.1.0, Element Plus Icons
- 主题模式: @nuxtjs/color-mode 4.0.0
- Markdown编辑器: MD Editor V3 6.2.0
- 数据可视化: ECharts 6.0.0
- 构建工具: Vite
后端技术栈
- 后端运行时: Node.js (Nuxt Nitro)
- 数据库: MySQL 8.0+, mysql2 3.15.3
- 缓存系统: Redis 5.10.0 (验证码存储和缓存)
- 认证系统: JWT Token 9.0.3 + bcrypt 6.0.0 + 滑动验证码
- 文件存储: AWS S3 SDK 3.721.0 (兼容MinIO), 本地文件系统
开发工具链
- 包管理: pnpm
- 代码规范: ESLint 9.39.1 + TypeScript 严格模式
- 容器化: Docker + Docker Compose
- 其他依赖: dayjs 1.11.19, lodash-es 4.17.21, nodemailer 7.0.11
🌟 在线演示
- 🏠 前端演示: https://kevi-blog-v2.ruanguokj.cn
- 🔧 后台演示: https://kevi-blog-v2.ruanguokj.cn/admin
- 🔑 演示账号: admin / 123456
📸 界面展示亮点
设计理念
- 现代化设计语言:采用渐变色彩和磨砂玻璃效果
- 一致性原则:统一的组件规范和交互模式
- 无障碍设计:考虑不同用户群体的使用需求
交互体验
- 加载优化:骨架屏和懒加载技术
- 动画效果:流畅的页面过渡和交互动画
- 反馈机制:清晰的操作反馈和状态提示
后台管理系统
- 数据可视化:丰富的图表和统计数据展示
- 系统监控:实时的系统资源监控
- 批量操作:高效的批量处理功能
💡 应用场景
个人开发者
- 技术博客和作品集展示
- 个人品牌建设
- 技术学习和实践
技术团队
- 内部项目管理系统
- 技术文档共享平台
- 团队协作工具
企业应用
- 产品展示网站
- 内容管理系统基础
- 定制化开发模板
🔄 更新日志
v2.0 (2025-12-09)
🆕 新增功能
- 升级至 Nuxt 4 框架,提升性能和开发体验
- 全新的磨砂玻璃效果设计语言
- 增强的系统监控功能,支持实时资源监控
- 优化的暗色/明亮主题切换体验
- 改进的项目管理界面,支持更丰富的交互
🔧 技术优化
- 全面采用 TypeScript 严格模式
- 优化数据库结构和查询性能
- 重构组件库,提升代码复用性
- 增强安全性和权限管理机制
⭐ 一个功能完整、界面精美的个人博客展示系统
项目状态:🟢 生产就绪
维护状态:🔄 持续更新
文档版本:v2.0
最后更新:2025年12月9日
💡 温馨提示:这个项目不仅是一个功能完整的应用,更是一个学习现代Web开发技术的优秀案例。无论您是初学者还是资深开发者,都能从中获得启发和收获!
项目信息
创建时间
2026年01月03日
更新时间
2026年03月19日
浏览量
2161 次




